Telset.id – Jika kita jeli, biasanya di smartphone Android terdapat pengaturan yang memungkinkan pengguna untuk melihat laporan pemakaian baterai secara lengkap. Aplikasi atau pengaturan apa saja yang menghabiskan baterai, sampai waktu pemakaian pun dapat terlihat lewat pengaturan ini.
Nah, bagaimana di platform lain seperti Windows 10 misalnya? Sebenarnya, sistem operasi buatan Microsoft ini juga memiliki pengaturan yang hampir sama untuk membuat pengguna melihat laporan lengkap pemakaian baterai.
Namun, perlu trik atau cara khusus untuk dapat melihatnya. Karenanya dalam tulisan kali ini, Tim Telset.id akan membagikan cara untuk mengetahui laporan pemakaian baterai di Windows 10 dengan mudah. Sehingga Anda bisa tahu aplikasi atau pengaturan apa saja yang mungkin membuat baterai laptop menjadi boros. Yuk simak!
Catatan: Ada dua cara yang akan kami bagikan. Cara pertama untuk melihat laporan pemakaian baterai secara lengkap, dan cara kedua untuk melihat aplikasi apa saja yang menghabiskan baterai laptop Anda.
{Baca Juga: Cara Mengatasi Windows 10 Crash, Panduan Lengkap 2021}
Cara Membaca Battery Report di Windows 10
Berikut ini cara mengetahui laporan penggunaan baterai di Windows 10:
- Pertama yang harus Anda lakukan adalah dengan mengakses Command Prompt atau Windows PowerShell sebagai Admin.
- Caranya, klik kanan pada tombol Start dan pilih Command Prompt (Admin) atau Windows PowerShell (Admin).

- Selanjutnya, tekan Yes pada halaman popup UAC Prompt yang muncul.
- Lalu, ketikkan query powercfg /batteryreport dan tekan Enter.

{Baca Juga: Cara Install Ulang Windows 10 dengan Flashdisk atau DVD, Lengkap!}
- Otomatis, laporan pemakaian baterai akan tersimpan ke folder System32 di Local Disk C laptop Anda.

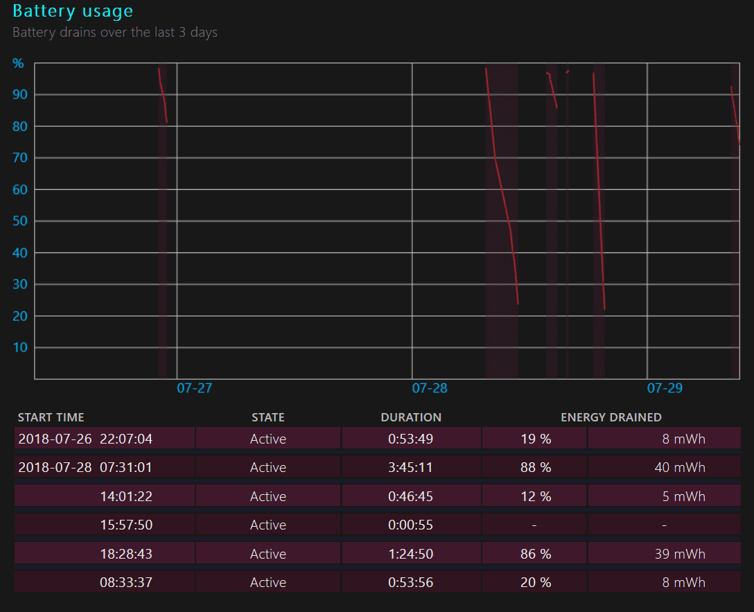
- Tekan file Battery Report.html, dan Anda dapat melihat berbagai laporan soal baterai laptop. Beberapa di antaranya seperti gambar di bawah ini:
{Baca Juga: Bagian-bagian Menu Settings Windows 10: Update & Security}
Cara Mengetahui Aplikasi yang Menghabiskan Baterai
Nah, untuk melihat aplikasi apa saja yang menghabiskan baterai laptop Anda, berikut caranya:
- Klik bagian baterai di Taskbar dan pilih Battery Settings.

- Kemudian, tekan tombol See which apps are affecting your battery life.

- Akan terlihat aplikasi apa saja yang menghabiskan baterai Anda dalam rentang waktu 24 jam, 6 jam sampai 1 minggu.

Bagaimana, mudah kan cara melihat battery report Windows 10? Yuk segera coba agar Anda bisa tahu apakah gaya pemakaian Anda ketika menggunakan laptop berdampak pada baterai laptop atau tidak. (FHP)




